реферат
Главная

Рефераты по биологии

Рефераты по экономике

Рефераты по москвоведению

Рефераты по экологии

Краткое содержание произведений

Рефераты по физкультуре и спорту

Топики по английскому языку

Рефераты по математике

Рефераты по музыке

Остальные рефераты

Рефераты по авиации и космонавтике

Рефераты по административному праву

Рефераты по безопасности жизнедеятельности

Рефераты по арбитражному процессу

Рефераты по архитектуре

Рефераты по астрономии

Рефераты по банковскому делу

Рефераты по биржевому делу

Рефераты по ботанике и сельскому хозяйству

Рефераты по бухгалтерскому учету и аудиту

Рефераты по валютным отношениям

Рефераты по ветеринарии

Рефераты для военной кафедры

Рефераты по географии

Рефераты по геодезии

Рефераты по геологии

Реферат: Строительство водостока

Реферат: Строительство водостока

    Глава 1.  Анализ и уточнение проектных материалов и местных условий  строительства.

    1) Город Тверь,Тверская область.

    Речной порт на Волге при впадении в неё реки Тверцы. Железнодорожная станция на линии Москва-Ленинград, в 167 км к северо-западу от Москвы. Население 367 тыс.чел. Площадь области  84,1 тыс.км2 . Преобладают дерново-подзолистые, подзолистые, подзолисто-глеевые почвы. На моренных отложениях - преимущественно суглинистые и супесчаные, в районах Валдайской возвышенности и на зандровых низинах - много песков и супесей, торфяно-подзолисто-глеевые почвы, местами - болотные.

   

2)  Категория улицы - общегородская магистральная регулируемая.

3)  Технические характеристики улицы:

n расчетная скорость движения         - 100 км/ч,

n ширина полосы движения               - 3,75 м,

n число полос движения                     -  2-4,

n наименьший r кривых в плане         - 400 м,

n наибольший продольный уклон      - 60% ,

n наибольшая ширина зем.полотна    - 40 м.

4)  Климатические характеристики.

n дорожно-климатическая зона - II,

n подзона (северная) - II1,

n глубина промерзания - 1,35 м,

n климат умеренно-континентальный,

n средняя температура января от  -8,5 до  -10,5°С,

n средняя температура июля от  17 до 18°С,

n количество осадков 550-750 мм в год.

5)  Начало сезона земляных работ:

    Дата начала работ    24.04

    Дата окончания        20.10

    Продолжительность сезона  180

    Количество нерабочих дней по климатическим условиям 13

6)  Оценка грунтовых гидрологических условий.

    2,6 - DH = РУГВ

    2,6 - 1,4 = 1,2

7)  Высота капиллярного поднятия воды в грунте.

        Грунт                                           Высота кап. поднятия воды, м                   

      суглинок легкий                                               1,0 - 1,5

    

8)  Определение плотности влажности грунта.

         естественного сложения          1625 кг/м3 ,

         насыпного                                  1435 кг/м3 ,

         при стандартном уплотнении  1700 кг/м3 ,

         оптимальная влажность            16%.

9)  Характеристики грунтов.

                 rвл=rсх (1+W),где W-оптимальная влажность.

                    rвл=1700 (1+0,16)=1972 кг/м3 ,      

10) Крутизна откосов траншей.

      Наибольшая допустимая крутизна откосов при глубине траншеи, м

                3-5м                                          1 : 0,75

             

Вывод: Так как нижняя точка траншеи лежит ниже уровня грунтовых вод, то требуется принять меры по их отводу.

       

Глава 2. Основные принципы расположения инженерных сетей.

   

    Располагать под технической полосой в одной траншее телефонные кабели, теплопровод и водопровод ( в коллекторе ). Газопровод или канализацию в траншее, а кабели наружного освещения под мачтами освещения.

    Во второй траншее располагать водосток ( смотровой колодец к нему ), оставшиеся инженерные сети и кабели освещения.

    I Выбираем конструкции сетей.

1)  Для водостока берем безнапорные, круглые, железобетонные трубы.

     Внутренний диаметр     700 мм,

     Длина трубы                   5,10 м

     Масса трубы                   2,25 т.

2)  Для водопровода берем чугунные трубы.

      Внутренний диаметр    700 мм,

      Длина трубы                  5,00 м,

      Масса 1 метра трубы     287,2 кг,

      Масса трубы                  1436 кг.

3)  Для канализации берем чугунные трубы.

      Внутренний диаметр    800 мм,

      Длина трубы                  4,00 м,

      Масса 1 метра трубы     359,8 кг,

      Масса трубы                   1439,2 кг.

4)  Для теплопровода берем стальные трубы с теплоизоляцией из битумоперлита.

      Внутренний диаметр    400 мм,

      Наружный диаметр       600 мм,

      Длина трубы                  12 м,

      Масса трубы                   1,85 т.

II Определение ширины коллектора.

   

      Вк=2Dтеп+впр+2j =  2*0,6 + 0,8 +2*0,2 = 2,4 м, где

   Вк- ширина коллектора,

    Dтеп- наружный диаметр теплопровода,

   впр- ширина прохода,

   j - расстояние от трубопровода до стенок коллектора.

 Принимаем:   ширину коллектора                                 2,4 м,

                          высоту коллектора                                   2,4 м,

                          длину монтажного элемента                   3,6 м,

                          наибольшая масса монт. элемента         13,8 т.


  Способ монтажа подземных сетей - блоками коллектором, т.к. ширина коллектора  2,4м , то принимаем  наименьшую ширину траншеи по дну (м) при:

1)  сварных соединениях сетей  2,4 + 1,4 = 3,8 м,

2)  раструбных соединениях сетей 2,4 + 1,4 = 3,8 м,

3)  фальцевых и на муфтах   2,4 + 1,4 = 3,8 м.       

 

  При диаметре водостока 700 мм принимаем

n диаметр круглых колодцев     1250 мм;

n ширину прямоугольных колодцев     1200 мм;

n высоту рабочей камеры (без люка)     1,65 м;

n массу монтажного элемента      1,2 т.

III Расположение инженерных сетей в траншеях.

     Глубина промерзания грунта - 1,35 м.

  ЛЕВАЯ ТРАНШЕЯ:

Водопровод, теплопровод, телефонный кабель располагаем в коллекторе. В траншее также располагаем канализацию и кабели наружного освещения.

  Общие коллекторы: не менее 0,5 м до верха коллектора.

                                     Итого: 2,9 м.

  Канализация: при диаметре трубы более 500 мм - не менее 0,7 м до верха трубы, лоток трубы на 0,5 м ниже глубины промерзания.

                                     Итого: 1,85 м.

  

  Высота коллектора 2,4 м,

  Основание коллектора 0,22 м,

  Высота до верха коллектора (от поверхности земли) 0,5 м

    2,4 + 0,22 + 0,5 = 3,12 м  Þ При глубине траншеи более 3 м наибольшая допустимая крутизна откосов будет 1: 0,75.

  Для кабелей наружного освещения ширину траншеи по дну примем 0,5 м. При глубине заложения коллектора 3,12 м , крутизна откосов будет (3,12 - 0,7):1,815. Таким образом от ЛЭП до коллектора будет 1,815 + 0,5 = 2,315 м. Ширину траншеи по дну для коллектора принимаем 3,8 м.

  В смежной (совместной) траншее помимо кабелей наружного освещения и общего коллектора разместим канализацию. Наименьшая глубина заложения канализации: лоток трубы на 0,5 м ниже глубины промерзания (1,35 м). Таким образом получается при внутреннем диаметре трубы 800 мм

                                    1,35 + 0,5 = 1,85 м

  Т.к. dтр = 800 мм, то ширина траншеи по дну (при раструбных соединениях) 1,8м. В итоге полная ширина левой траншеи Втрлев= 10,78 м .

   ПРАВАЯ ТРАНШЕЯ:

  Внутренний диаметр водостока 0,7 м. Наименьшая глубина заложения водостока (канализация дождевая): лоток трубы ниже глубины промерзания на 0,5 м. Таким образом, при толщине стенок 0,1 м (трубы ж/б) и учета рабочей камеры смотрового колодца (1,65 м) и горловины (0,55 м) будем иметь глубину траншеи - 2,2 м.

  Для водостока ширина траншеи по дну при раструбных соединениях и наружном диаметре трубы 0,9 м имеем 1 + 0,9 = 1,9 м.

  В итоге полная ширина правой траншеи Втрпр = 5,7 м.

   

Глава 3. Проект организации строительства (ПОС).

 

  Находим необходимое количество труб.

Nтр = Lул / lтр, где Lул - длина улицы,

                              lтр- длина трубы.

1)  Для водостока Nтр = 294,1 (295) шт.

2)  Для водопровода Nтр= 300 шт.

3)  Для канализации Nтр= 375 шт.

4)  Для теплопровода Nтр= 125 шт.

 

  Находим необходимое количество колодцев.

Nк=Lул / lк ,где Lул- длина улицы,

                          lтр- длина трубы.

1)  Смотровых колодцев Nк = 15 шт.

2)  Водоприемных колодцев Nк = 50 шт.

  Расчет объемов работ:

1.   Растительный грунт

     Vрг = Bул * hр * Lул, где Bул - ширина улицы (Bул=66,48м),

                                            hр - толщина снимаемого растительного слоя(hр=0,2м),

                                           

       Vрг = 66,48 * 0,2 * 1500 = 19944 м 3 .

 

2.   Объем грунта, подлежащий вывозу

     Vв =Vрг-( Bтрпр + Bтрлев)* hр * Lул ,где Bтрпр - ширина правой траншеи по верху,

                                                                   Bтрлев - ширина левой траншеи по верху.

     Vв = 19944 - (5,7 +10,78) * 0,2 * 1500 = 15000 м 3 .

 

3.   Определение геометрических размеров траншеи

     Vтрпр (лев)=(åSт)* Lул

  а) правой траншеи:

      S1 =0,18375 м3  S2 =0,35 м3

      S3 =0,7875 м3    S4 =0,81 м3

      S5 =4,18 м3    S6 =1,815 м3

     Vтрпр  = (0,18375+0,35+0,7875+0,81+4,18+1,815)*1500=12189,375м3

  б) левой траншеи:

      S1 =1,28575 м3  S2 =3,33 м3

      S3 =1,7575 м3    S4 =0,60325 м3

      S5 =11,856 м3    S6 =2,19615 м3

      S7 =1,6205 м3    S8 =0,18375 м3

     Vтрлев=(1,28575+3,33+1,7575+0,60325+11,856+2,19615+1,6205+0,18375)*1500

=34249,35м3 

4.   Объем грунта для обратной засыпки

     Vоб.з.пр (лев)=( Vтрпр (лев)-S Vис - Nк *Vк)*( rстсх /rестсх) , где

 rстсх  - плотность грунта при стандартном уплотнении в сухом состоянии (1700),

 rестсх - плотность грунта в естественном состоянии (1625),

 rстсх /rестсх=К, где К - коэффициент относительного уплотнения.

    Vиспр =Vводост=(3,14*0,82 /4)*1500=753,6м3

    Vислев =Vкан+Vкол= 9393,6м3

    Vоб.з.пр = К * (12189,375-753,6-46,1) = 11913,6м3 ,

             

    Vоб.з.лев =К * (34249,35-9393,6) = 25999м3

 

5.   Объем грунта для вывоза

 Vвыв =( Vтрпр (лев)- Vоб.з.пр (лев))*( rестсх/rнсх), где rнсх - плотность насыпного грунта,

 

rестсх/rнсх=Кр, где Кр - коэффициент разрыхления.

 

Vвывпр =Кр * (12189,375-11913,6) = 311,6 м3

Vвывлев =Кр * (34249,35-25999) = 9322,9 м3.

Длина ул, м

Объём растит. грунта, м3

Площадь сечения траншеи, м2

Разработка траншей, м3

Засыпка траншей, м3

Разраб. На выв. Пр. Лев. Пр. Лев. Пр. Лев.
1500 19944 15000 8,13 22,8 12189,38 34249,35 11913,6 25999,00

Фактическая продолжительность строительства.

   Тр = Ак - Твпр - Т кл - Трем, где Твпр- количество выходных и праздничных дней,

Т кл- количество нерабочих дней по климатическим условиям (Ткл=13дней),

Трем - количество дней из-за ремонта и простоя техники (Трем=17дней),

Твпр=(n*180)/7 + Тпр=29,7»30

Тр =180 - 30 - 13 - 17 = 120 дней

Определение рациональной длины захватки.

    Lmin= Lул/2 Тр=6,25 м

    Lр=8,2/ tзв, где tзв- время монтажа 1м трубы одним звеном,

    tзв= Hвр /Nзв, где Hвр- норма времени (0,38),

                                Nзв- количество человек в звене (5 человек).

    

    tзв= 0,076, Lmax=108 м/см.

Выбор основных ведущих машин потока.

  Подбор экскаватора (для траншеи с водостоком).

Основная цель: назначить такой тип машины, требуемые технические параметры которой позволяют выполнять работу по разработке траншеи. При этом должны выполняться следующие условия:

                    1. Псмmax ³ Псмтр

                    2. Rpmax³Rpтр

                    3. Нpmax³Нотвтр+0,4

                    4. Rkmax³Rkтр,где

Псмmax - max производительность для сменного экскаватора;

Псмтр - требуемая производительность для сменного экскаватора;

Rpmax- max радиус разгрузки для экскаватора;

Rpтр - требуемый радиус для экскаватора;

Hpmax - max высота разгрузки для экскаватора;

Hотвтр - высота отвала с запасом;

Rkmax - max радиус копания (резания) для данного экскаватора;

Пkтр - требуемый радиус.

1 Псмmax ³ Псмтр

 Псмтр = Sтр*lmax= 8,13*108 = 878,04

 Пэ = (q/ tц * Kр)*0,7*0,6*0,65 = 52 м

  Kр =1,13; tц = 0,0065 для q>0,8;

 Псмmax=8,2* Пэ=8,2*52 = 426,4

   878,04>426,4® условие не выполняется. Значит, необходимо расчитать новую рациональную длину захватки.

 Lр = 426,4/8,13 = 52 м

2.  Rpmax³Rpтр

 

Rpmax ³(Bтр+ Bотв)/2 + d,

           

Bотв = 2 Hотв, Hотв=ÖSтр*Кр= 3,® Bотв= 6,

9,3 > 6,35  - условие выполняется.

 Расчитываем величину смещения оси движения экскаватора в сторону отвала.

С =(Bтр+ Bотв)/2 + d - Rpmax

С = 2,95 м .

3. Нpmax³Нотвтр+0,4,

   7,9 > 3 + 0,4,

   7,9 > 3,4   - условие выполняется.

4.   Rkmax³Rkтр,

Rkmax = 10,6 м,

Rkтр = Ör12+h2, где h - глубина заложения точек забоя,

                              r1 - расстояние в плане до наиболее удаленных точек забоя.

  r1 = 4,45 м, R1 = 2,75, где R1 - расстояние в плане от оси движения экскаватора до рассматриваемой точки.

Rkтр = 4,45 м

10,6 > 4,45  - условие выполняется.

 Подбор крана.

 Выбор крана определяется массой самого тяжелого элемента (трубы, ж/б элемента) и/или самым большим требуемым вылетом стрелы.

     L = m + a + l, где

m - расстояние в плане от бровки траншеи до точки укладки элементов,

a - расстояние от выносной опоры крана до бровки траншеи,

l - половина расстояния между выносными опорами вдоль оси крана.

     L = 2,6 + 2,0 + 1,8 = 6,4 м,

По графику определяем грузоподъемность крана в зависимости от полученного вылета стрелы:  P = 2,3 т.

 

Глава 4. Проект производства работ (ППР).

    В ППР детализируются и уточняются основные положения ПОС. В него вносят коррективы с учетом мероприятий, направленных на повышение эффективности строительства. Наличие материально-технических ресурсов, производственных мощностей, размера выделенных капиталовложений. Исходными данными для составления ППР служат:

 1.Задание на разработку ППР.

 2.Проект организации строительства (ПОС).

 3.Рабочие чертежи (поперечный профиль траншей, улицы, схемы работы крана и экскаватора).

4.   Данные о наличии дорожно-строительной техники и поставки материалов.

5.   Документы, необходимые для проведения операционного контроля и оценки качества строительно-монтажных работ, а также требования и условия, обеспечивающие их безопасное проведение и min воздействие на окружающую среду.

1.   Описание технологических операций.

ЗАХВАТКА №1.

    Основной процесс на данной захватке - это подготовительные работы, которые состоят из следующих операций:

n расчистка полосы в пределах красных линий (снос возможных строений, удаление камней, мусора, срез кустарников, валка деревьев, перенос ЛЭП);

n снятие растительного грунта и его обваловывание;

n погрузка растительного грунта в самосвалы и его вывоз на временные свалки;

n разбивка и закрепление на местности трассы трубопровода и контура траншей;

n организация движения строительных машин и обозначение зон складирования мателиалов;

n в калькуляцию затрат включают следующие операции:

  

Операция 1. Удаление растительного грунта.

n срез грунта бульдозером.

Выбираем бульдозер ДЗ-104 с поворотным отвалом (т.к. Вул>40м) на гусеничном тракторе Т-4АП2; для разработки, перемещения и разравнивания грунта и материалов.

Lпр=lmax,

tобх=0, Кп=1

  Vргзахв=lmax*Vрг/Lул=52*19944/1500=691,4м3,

  Nбулрасч=Vргзахв/(8,2*Пбулсрез)=1,78»2(бульдозера),

  Пэ=q*Kв*Кт*Кгр/tц, где q - объем грунта перемещаемого перед отвалом, м3

                    q=0,75*h2*b*Kп/Kр, где h - высота отвала,

      b - длина отвала,

     Кп - коэффициент, учитывающий потери грунта при перемещении (Кп=0,85),

     Кр - коэффициент разрыхления грунта (Кр=1,2),

     Кгр - = коэффициент учитывающий группу грунта по трудности разработки ,                  

     Кгр=1, Кв=0,75, Кт=0,6,   

                 q = 1,7м3,

     tц - время полного цикла,                 

          tц = tз + tп + tобх + tпер, где

     tз - затраты времени на зарезание (набор) грунта (tз=1,13*10-3),

     tп - затраты времени на перемещение и разравнивание грунта (tп=0,01),

     tпер - затраты времени на переключение передач, подъем и опускание отвала,

     tпер=0,005,

   tц = 1,613*10-2,

   Пэ=47,4м3/ч,

   Кисп=Nрасч/Nпр=0,89.

 

n обваловывание растительного грунта (Вул=66,48м).

    Пбулобв=1,2* Пбулсрез =56,88 м3/ч,

    Nбулрасч = Vргзах /(8,2* Пбулобв) = 1,48»2(бульдозера),

    Кисп  =0,74,

Операция 2. Погрузка растительного грунта в самосвалы.

   Выбираем погрузчик ТО-10А (фронтальный на гусеничном тракторе Т-130.1.Г2).

    Пэ= q*Kв*Кт/(tц*Кр),          м3/ч

      tц=0,017, Кг = 0,7, Кв = 0,7, Кр = 1,2,

    Пэ = 48 м3/ч, Vргвыв = 520 м3, Nпогррасч = 1,5»2 (погрузчика), Кисп = 0,65.

Операция 3. Вывоз растительного грунта самосвалами.

    Выбираем самосвал КамАЗ 5320.

    Пэ =q*Кв*Кт/{r*(2*L/V + tп +tр), где

      q - грузоподъемность автомобиля-самосвала (q=10),

      L - дальность транспортировки (L=10),

      r - насыпная плотность материала (r=1,435т/м3),

      tп - время погрузки а/м (tп=0,14),

      tр - время разгрузки (tр=0,05),

      Кв=0,75, Кт=0,7,

    Пэ=4,27 м3/ч, Vргвыв=520 м3, Nсамрасч=14,8»15 (самосвалов), Кисп=0,98.

ЗАХВАТКА №2.

    Основной процесс - это работы связанные с устройством траншеи под водосточную сеть. В калькуляцию включаем следующие операции.

 

Операция 4. Разработка грунта экскаватором (см. подбор экскаватора).

    V = Sтр * lmax = 8,13*52 = 422,76 м3,

   С целью предотвращения перебора грунта экскаватором и нарушения грунтового основания, траншею роют на глубину на 5-10 см меньше проектной (при расчете операции 4 это допустимо не учитывать, оставшийся грунт добирают вручную).

    Пэ=52; N=0,99; Kисп=0,99

Операция 5. Добор грунта вручную.

    Vдоб = hгд * SBст * lmax, где Bст - ширина ступеней по низу,

    Vдоб = 12,48 м3, Пз = 9,6 м3/ч, Nз = 1,3»2 (землекопа), Кисп = 0,65.

Операция 6. Вывоз лишнего грунта.

    Vвывзах = lmax *Vвыв /Lул = 1,08 м3,

    Пэ = 4,27; Nсамрасч = 0,03»1 (самосвал); Кисп = 0,03;

 

Операция 7. Планировка дна траншеи вручную.

    Vпл = Вдна * lmax,

    Vпл= 52*2,4 = 98,8 м3, Пз= 82 м3/ч, Nзрасч= 1,2»2 (землекопа), Kисп=0,6.

Операция 8. Уплотнение дна траншеи.

    Выбираем виброплиту ручную самопередвигающуюся с ДВС SVP-63/1 (m=0,7т, ширина уплотняемой полосы -0,9м).

    Пэ= Vр*(b-a) * hсл* Кв* Кг/ n, где Vр - рабочая скорость (1000 м3/ч),

           b - ширина уплотняемой полосы (b=0,9м),

           a - ширина перекрытия смежных полос (a=0,1м),

           h - толщина уплотняемого слоя (не учитывается),

           n - число проходов машины по одному следу (n=3),

           Kв = 0,8, Кт = 0,8.

    Пэ= 170,67 м3/ч, Nраб= 2,5»3 (рабочих), Кисп=0,83.

Операция 9. Транспортировка труб и колодцев.

    Vтр = nтр*mтр + nсмк*mсмк + nвпр*mвпр = 27,85,

    ni=lmax*n/Lул,

       nтр = 11шт, nсмк=1шт, nвпр= 2шт.

    Выбираем специализированный транспорт.

   Принимаем ППК-14 Полуприцеп-платформа на базе автомобиля МАЗ-504Б для перевозки ж/б труб и блоков.

          Грузоподъемность                - 14 т.

          Наибольшая длина трубы    - 15 м.

          Средняя скорость                 - 18 км/ч.

     Пэ=qа*Кв*Кт/(2*L/V+tп+tр), где

        qа - грузоподъемность автомобиля;

        L - дальность транспортировки (L=4км);

        tп - время погрузки автомобиля;

        tр - время разгрузки;

     tп=tр=0,027*q=0,3784; Кв=0,75; Кт=0,7;

     Пэ=6,125 м3/ч; Nа= 0,55»1; Kисп=0,55.

Операция 10. Разгрузка труб и колодцев.

     Пкр = 8,2*100/Нвр=303,7; Nкррасч = 0,09»1; Кисп= 0,09.

ЗАХВАТКА №3.

    Основной процесс на данной захватке - это работы, связанные сустройством песчаного основания под водосточную сеть. В калькуляцию затрат включают следующие операции.

Операция 11. Разработка траншей под ветки водостока.

    Выбираем а/ц трубы l=4 м;

                                       d=300 мм;

                                       m=30 кг (1метр);

      dвнеш=dвнут + 0,1 = 0,4 м,

     Точку присоединения к водостоку принимаем равной 2,2 м. Точку присоединения к водоприемным колодцам равной 1,6 м.

     Vтр=(bверх+bниж)*(hверх+hниж)*lкор(lдл)/2, где

           bверх(bниж) - ширина траншеи под водосточную ветку по верху;

           lкор(lдл) - длина короткой (длинной) траншеи.

     При глубине h=1,6 м (точка присоединения к водоприемному колодцу) крутизна откосов будет 1:0,5 Þ bверх = 2,6 м. При глубине h=2,2 м крутизна откосов будет 1:0,5 Þ bниж = 3,2 м.

           Vтр’ = 15,93 м3, Vтр = Vтр’ * 2 = 31,86 (т.к. 2 колодца на захватку);

           Vтр’’= 127,43 м3, Vтр = Vтр’’ * 2 = 254,9.

    Пэ=52;  Nэкскаврасч=0,67; Кисп=0,67.

Операция 12. Транспортировка песка для песчаного основания.                    

    Выбираем естественное профилированное основание.

    Vпес= (Vосн + Vстык*nст)*rст/rест,

       Vоснпроф=0,1*(Dвнутвод+0,7)*0,3*lр=2,184м3

       Vстык = 0,3*(lр-0,15)*(Dвнут+0,2)+0,1*lпр=0,1445м3,

       Vпес=3,95м3, Пэсам=2,78м3, Nсам=0,17»1 (самосвал), Кисп=0,17.

Операция 13. Устройство песчаного основания под трубы.

  а) разработка корыта основания и приямков.

    Vкор=Vпес*rест/rст=3,78м3; Пз=8,2/2,6=3,15м3/ч; Nз=0,15; Кисп=0,15.

 

  б) засыпка корыта.

    Vпес=3,95м3; Пз=3,15м3/ч; N=1,25»2; Кисп=0,62.

  в) урлотнение корыта ручной трамбовкой.

    Vпроф=(Dвнут+0,5)*lр=62,4 м3; Пз=3,15; Nз=2,4»3; Кисп=0,8.

Операция 14. Монтаж смотровых колодцев.

    Нврзв=Нвр/n=1,82; V=1,2; Пэ = 4,5м3/ч; N =0,03»1; Кисп=0,03.

Операция 15. Монтаж водосточных колодцев.

    При  d=0,8 м  Н =3,8; Нврзв=0,76; Пэ=10,79м3/ч; N=0,02»1; Кисп=0,02.

ЗАХВАТКА №4.

   Основной процесс на данной захватке – это работы связанные с монтажом труб водостока. Основные элементы монтажа водосточной сети:

-      трубы водостока укладывают против продольного уклона;

-      раструбные трубы укладывают раструбами вперед;

-      в совмещенной траншее сначала укладывают трубы более глубокого заложения;

-      смотровые колодцы монтируют перед укладкой труб.

   На данной захватке выполняют следующие работы:

-      монтаж труб водостока, одновременно заделка стыков;

-      закрепление труб подбивкой грунта (кроме мест стыковых соединений);

-      монтаж водосточных веток и устройство их стыковых соединений;

-      транспортировка цементного раствора для заделки стыков.

   В калькуляцию затрат включаем следующие операции:

Операция 16.Монтаж труб водостока.

   Смотри Главу 3 «Подбор крана» и определение рациональной длины захватки.

Операция 17. Монтаж водосточных веток вручную.

   Состав звена монтажников наружных трубопроводов:

            4 разр. – 2 человека

            3 разр. – 1 человек

            2 разр. – 1 человек

    При Нвр=0,16 ® Нзв = 0,04; Пэ = 205; lобщ = lкор+ lдл=19,35; N=0,09; Кисп =0,09.

 

Операция 18. Транспортировка цементного раствора для заделки стыков.

    V=2*p*R* bзаз* hзаз* nст; где

         b – высота зазора;

         h – ширина зазора;

 Rвод = r+0,05 = 0,75

 Rветки = 0,35

 nст.вод = lрац./Lтр. – 1 » 10 стыков

 nст.вет = lобщ./Lтр. – 1 » 4 стыка

 Vвод = 0,028 м3

 Vвет. = 5,3*10-3

Vобщ. = 0,081

Выбираем автобетоносмеситель – МАЗ_503_А

 П = (q* Кв * Кт)/(2*L/V+tзагр.+ tр), где

            q – вместимость машины, м3

            tзагр., tр – время загрузки и разгрузки машины

            V – скорость машины

            Кв = 0,75

            Кт = 0,7

 П = 3,1 м3/ч; Nрасч. = 0,003 » 1; Кисп. = 0,003

После 18 операции необходимо предусмотреть технологический перерыв 7 суток для затвердевания цементного раствора.

ЗАХВАТКА №5

Основной процесс на данной захватке – это работы, связанные с испытанием водосточной сети.

Операция 19. Испытания труб водостока.

Состав работ при гидравлическом испытании трубопроводов:

1)    очистка трубопроводов

2)    установка заглушек с закреплением их временными упорами, манометра и кранов

3)    присоединение водопровода и пресса

4)    наполнение трубопровода водой до заданного давления

5)    осмотр трубопровода с отметкой дефектных мест

6)    устранение обнаруженных дефектов

7)    вторичное испытание и сдача трубопровода

8)    отсоединение водопровода и слив воды из трубопровода

9)    снятие заглушек, упоров и манометров

Состав звена:  5 разр. – 1чел

                        4 разр. – 1чел

Нвр = 0,61; Нвр.звена = 0,3; Пэ = 27,33 м3/ч; N = 3,66 » 4; Кисп. = 0,92.

ЗАХВАТКА №6

Основной процесс на данной захватке – это работы, связанные с обратной засыпкой траншей. В калькуляцию включаем следующие операции:

Операция 20. Засыпка и подбивка пазух грунтом в зоне стыков водостока вручную.

Vпаз. = 0,02 *Vоп.4 = 8,46 м3; Нвр. = 0,87; Пземл. = 8,2/0,87 = 9,42 м3/ч;

Nземл. = 0,9 » 1; Кисп. = 0,9.

Операция 21. Уплотнение первого слоя ручной трамбовкой.

V = 87,36 м3

 Выбираем трамбовку ИЭ-4503

  Рабочая скорость 1000 м/ч

  Толщина уплотняемого слоя 0,15 м

  П = Vр*(b-a)*Кв*Кт/n = 10,67 м2; Nраб. = V/П = 0,99 » 1; Кисп = 0,99.

Операция 22. Засыпка траншеи на 0,3 м выше шелыги трубы.

Выбираем экскаватор с обратной лопатой и гидравлическим приводом.

 Объём ковша – 0,5м3

 Глубина забоя – 1,2м

 Норма времени – 2,1

П = 390,5 м3/ч; V = Sсл.*lр*К = 119,66м3; Nэкск. = 0,3 » 1; Кисп. = 0.3

Операция 23. Уплотнение грунта ручной трамбовкой.

V = 119,66 м3

Выбираем трамбовку ИЭ-4503

 П = 1,6 м2/ч; Nраб. = 9,12 » 10; Кисп. = 0,9

Операция 24. Засыпка и разравнивание грунта бульдозером.

V = Sост.*lр*К = 260,81 м3

Выбираем бульдозер ДЗ-19, марка трактора Т-100

 Нвр. = 0,65; Пбул. = 1261,5 м3/ч; Nбул. = 0,2 » 1; Кисп. = 0,2

Операция 25. Послойное уплотнение грунта катком.

Назначаем каток:

 Марка ДУ-31А. Самоходный на пневматических шинах, статический.

  Мощность – 66 кВт (90 л.с.)

  Масса – 8-16 т

  Ширина уплотняемой полосы – 1,92 м

, где

b – ширина уплотняемой полосы

a – ширина перекрытия смежных полос

hсл. – толщина уплотняемого слоя

lпр. – длина прохода

tразв. – затраты времени на разворот (tразв. = 0,005)

n – число проходов по одному следу (n = 15)

 П = 37,17 м3/ч; Nкат. = 0,86 » 1; Кисп. = 0,86.


Зах

Оп.

Наименование операций и машин Ед. изм. Vраб. Обоснование Пэ Пэ, ед/см Потребность машин на захватке Кисп. Кол-во рабочих
Nрасч. Nприн.
1 Срезка растит.грунта бульдозером
Обваловка грунта бульдозером
2 Вывоз растительного грунта
3 Выбор самосвала
2 4 Разработка грунта экскаватором
5 Добор грунта в траншею вручную
6 Вывоз грунта
7 Планировка дна траншеи вручную
8 Уплотнение дна траншеи
9 Транспортировка труб и колодцев
10 Разгрузка труб
3 11 Разработка траншеи под ветки в-ка
12 Транспортировка гр.для песч.осн.
13а Разработка корыта основания
13б Засыпка корыта
13в Уплотнение корыта
14 Монтаж смотровых колодцев
15 Монтаж в-х колодцев
4 16 Монтах труб водостока
17 Монтаж водосточныхх веток
18 Транспортировка цем.р-ра
5 19 Испытание труб водостока
6 20 Засыпка и подбивка пазух грунтом в зоне стыков вручную
21 Уплотнение первого слоя
22 Засыпка на 0,3м выше шелыги тр.
23 Уплотнение грунта
24 Засыпка и разравнивание грунта бульдозером
25 Послойное уплотнение грунта катком

КОНТРОЛЬ КАЧЕСТВА СТРОИТЕЛЬСТВА ВОДОСТОКОВ

Высокое качество и надежность работы подземных коммуникаций в значительной степени обеспечиваются систематическим контролем за их строительством. Качество выполнения этих работ контролирует в первую очередь лаборатория строительной организации. Контроль за строительством (технический надзор) осуществляют также представители заказчика, проектной и эксплуатирующей организаций и др.

В процессе выполнения работ визуальными и инструментальными методами проверяют: качество труб, колодцев и других элементов водосточной сети; качество материалов, применяемых для устройства оснований и заделки стыков; правильность укладки труб в плане и профиле и установки колодцев; качество стыковых соединений и надежность оснований; плотность грунта обратной засыпки.

Качество труб, колодцев и других сборных элементов проверяют наружным осмотром (отсутствие трещин, сколов, наплывов) и геометрическими измерениями (соответствие размеров ГОСТу).

Качество строительных материалов (песок, щебень, цементобетонная смесь, раствор, мастики и др.) контролируют лабораторными испытаниями.

Контроль готовых оснований включает: проверку продольного профиля и отметок основания геодезическими измерениями; определение толщины искусственного основания пробным вскрытием или выбуриванием кернов; проверку плотности оснований из дискретных материалов и грунта радиоизотопными, динамометрическими методами, методом лунок и проверку прочности бетонных оснований ультразвуковыми приборами.

Качество монтажных работ оценивают:

1) точностью привязки колодцев в плане и профиле, проверяемой инструментально: отклонение колодцев в плане от проектного положения не должно превышать 15 см, отклонение вертикальных отметок лотков — 5мм;

2) прямолинейностью участка трубопровода между двумя смежными колодцами, проверяемой:

а) просмотром трубы на свет (на одном конце устанавливают источник света, на другом — зеркало): видимое в зеркало поперечное сечение может иметь отклонение от круга по горизонтали не более 1/4 диаметра трубы, по вертикали отклонение не допускается;

б) пробным пуском воды после заделки стыков, обнаруживающим застойные места в лотке трубопровода: глубина слоя воды в застойных местах не должна превышать 10 мм.

Герметичность и прочность стыковых соединений труб проверяют сначала визуально, а затем гидравлическими испытаниями водосточной сети. Качество засыпки траншей оценивают по плотности грунта, систематически контролируя ее в процессе засыпки неразрушающими методами (см. гл. 15).

Гидравлические испытания водосточной сети — главный критерий оценки качества строительства. Гидравлические испытания включают три этапа: подготовку сети к испытаниям, предварительное и окончательное испытание на плотность.

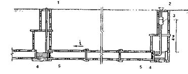
Подготовка сети к испытаниям. Водосточную сеть испытывают участками между двумя смежными колодцами. Наиболее распространена схема испытания, приведенная на рис. Участок трубопровода ограничивают заглушками (преимущественно металлическими инвентарными) и упорами. Гидростатическое давление в трубопроводе создается заполнением водой стояка с мерным баком, устанавливаемым в верхнем колодце, или наполнением верхнего колодца, если колодцы подлежат

испытанию (колодцы, не имеющие гидроизоляции испытанию не подвергаются). Высота стояка равна глубине заложения трубопровода, но не более 4 м, что обеспечи­вает давление в трубопроводе до 0,04 МПа. В нижнем колодце заглушка снабжается трубой для выпуска воз­духа.

Предварительное испытание на плотность проводят при не засыпанной траншее после подбивки пазух. Трубопровод заполняют водой на 24 ч. Это обеспечивает на­бухание бетонных и железобетонных труб, закрытие микропор и микротрещин и соответствует состоянию бетона во время эксплуатации сети. По истечении суток при наружном осмотре трубопровода не должно наблюдаться видимых утечек воды в стыках или в теле труб.

Схема испытания водостока

1 — труба для удаления воздуха;  2 —стояк для заливки  воды; 3 мерный бак; 'I — упор; 5 — заглушка

Окончательное испытание на плотность проводят после засыпки траншеи, при этом определяют размер утечки воды из трубопровода, проложенного в сухих местах, или притока воды в трубопровод — в водонасыщенных грунтах (если уровень грунтовых вод расположен на глубине меньше половины расстояния от поверхности земли до шелыги трубы).

Как и при предварительном испытании, трубопровод заполняют водой на 24 ч, затем в течение 30 мин определяют утечку или приток воды, которые не должны превышать нормативных значений. Например, для водостока диаметром 0,2—0,6 м допустимая утечка (или приток) воды составляет 20—40 м3/сут на 1 км трубопровода.


Охрана труда и техника безопасности при работах.

При разработке траншей и их засыпке следует строго соблюдать установленные правила по технике безопасности. До начала разработки траншей необходимо точно установить фактическое положение пересекающих трассу трубопровода существующих подземных сетей и сооружений. С этой целью на место работ вызывают представителей заинтересованных эксплуатирующих организаций. При обнаружении не указанных в проекте кабелей или иных подземных коммуникаций и сооружений разработку траншей не начинают до выяснения возможности проведения работ на таких участках трассы.

Земляные работы в зоне расположения действующих подземных сетей допускаются только по письменному согласованию с организациями, ответственными за эксплуатацию этих сетей, и выполняются под руководством мастера или производителя работ с участием представителя заинтересованной организации. Вблизи действующих подземных сетей (электрокабелей под напряжением, трубопроводов под давлением и др.) запрещается применять ударные инструменты и механизмы. Грунты здесь можно разрабатывать только ручным способом.

При отрывке траншей на улицах, в проездах и дворах со значительным движением людей и транспорта места работ должны быть надёжно ограждены, а в ночное время освещены. На ограждении следует делать предупредительные надписи и выставлять специальные знаки.

Траншеи и котлованы в пределах строительной площадки должны иметь в определённых местах прочные переходы (мосты), ограждённые перилами. Для спуска рабочих в траншею необходимо устанавливать стремянки шириной не менее 0,75 м с перилами или приставные лестницы. Спуск рабочих в траншею по распоркам крепления запрещается. Запрещается разрабатывать грунт способом подкопа. При образовании «козырьков» грунта на стенках траншеи рабочие должны быть немедленно выведены из опасных мест, после чего «козырьки» грунта следует обрушить и удалить из траншеи.

Запрещается сбрасывать материалы в котлованы и траншеи. Их следует спускать по желобам в специально отведённых местах. Эти места должны быть ограждены.

Вопрос о крутизне откосов, если траншею разрабатывают без креплений, а так же об установке креплений и их типе решают в соответствии с требованиями техники безопасности для разных категорий грунтов, характера их напластований, влажности, условий производства работ и т.д.

При выполнении работ в траншеях, разрабатываемых без креплений, мастер и производитель работ должны вести постоянное наблюдение за состоянием откосов в течение всего времени нахождения выемок в открытом виде. Запрещается размещать вынутый грунт, строительные материалы, машины и механизмы на бровке траншей в пределах призмы обрушения грунта.

При появлении трещин в откосах следует немедленно удалить рабочих из опасного места и принять меры против самопроизвольного обрушения грунта.

Для крепления стенок траншей необходимо использовать проверенные детали инвентарного крепления. Верхние доски креплений необходимо выпускать над уровнем бровки не менее чем на 15 см. Крепления следует устанавливать и снимать в условиях, обеспечивающих устойчивость грунта в течение всего времени производства работ. В местах примыкания выемок к ранее засыпанным траншеям или котлованам крепление, за которым устанавливают особый надзор, должно быть усилено. Мастер и производитель работ обязаны каждую смену проверять состояние креплений траншей и немедленно устранять все замеченные недостатки.

При разборке креплений обязательно присутствие мастера или производителя работ. В грунтах, насыщенных водой, крепления следует частично или полностью оставлять в грунте. Так же следует оставлять крепления в грунте, если их удаление угрожает рабочим и рядом расположенным сооружениям.

При разработке траншей экскаваторами, запрещается доступ людей к забою сверху в пределах призмы обрушения, а так же нахождение их в зоне действия стрелы экскаватора. При работе в ночную смену фронт разработки и особенно экскаватор должны быть хорошо освещены.

При обнаружении в траншее газа работы немедленно останавливают, рабочих удаляют и вызывают представителя эксплуатации газового хозяйства. Работы в таком мест могут быть возобновлены только после удаления газа из траншеи и устранения причин его появления. Основную ответственность за выполнение необходимых мероприятий по охране труда и технике безопасности несут начальник участка, производитель работ и мастер.

Техника безопасности при укладке труб и элементов сборных конструкций.

Рабочие (такелажники), опускающие элементы сборных конструкций и трубы в траншею должны быть обучены безопасным методам ведения работ.

Вес труб или элементов сборных конструкций, опускаемых кранами, не должен превышать их грузоподъёмности при соответствующем вылете стрелы. Краны следует оборудовать звуковой сигнализацией. Работа и передвижение крана вблизи линии электропередачи производится под непосредственным руководством производителя работ и мастера. Подъём и опускание груза во время движения крана, а так же перемещение крана с грузом на крюке категорически воспрещаются. Опускать трубы и сборные конструкции в траншею следует плавно, без рывков. При этом необходимо пользоваться тросами, цепями или специальными прицепными устройствами. Все вспомогательные приспособления подлежат освидетельствованию на заводе-изготовителе.

Чалочные канаты и цепи перед использованием, а затем не реже одного раза в полгода испытывают под нагрузкой, вдвое превышаемой их номинальную грузоподъёмность. Грузоподъёмность и дата испытания указываются на прикреплённых к ним бирках. Кроме периодических испытаний чалочные канаты и цепи осматриваются ответственным лицом через каждые 10 дней. Результаты осмотра заносятся в журнал. При износе или коррозии, достигшей 40% и более первоначального диаметра проволок, а также  при обнаружении оборванной пряди канат бракуют.

В момент опускания труб или элементов сборных конструкций в траншею в месте их укладки не должны находиться рабочие. Подходить к трубе разрешается только тогда, когда она займёт устойчивое положение на дне траншеи. Повторный подъём труб при их укладке разрешается на высоту не более 0,5м, рабочие при этом должны отойти в безопасное место.


 
© 2012 Рефераты, доклады, дипломные и курсовые работы.